Process-Mining
Process– und Task-Mining in Power Automate ermöglichen es Ihnen, Ihre Geschäftsprozesse besser zu verstehen, um sie zu optimieren.
Process-Mining
Process– und Task-Mining in Power Automate ermöglichen es Ihnen, Ihre Geschäftsprozesse besser zu verstehen, um sie zu optimieren.
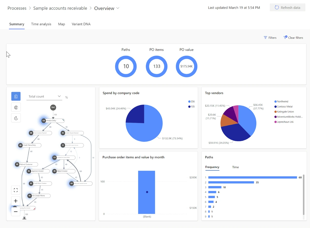
Die Process-Mining-Funktion in Power Automate eignet sich besonders für die Identifizierung von Ineffizienzen in unternehmensweiten Prozessen. Sie ermöglicht es Ihnen, ein tiefgreifendes Verständnis Ihrer Prozesse zu erlangen, indem Sie Ereignisprotokolldateien aus Ihrem Aufzeichnungssystem (den in Ihren Prozessen verwendeten Apps) analysieren. Die Process-Mining-Funktion stellt Ihre Prozesse mit Daten und Kennzahlen dar, um Leistungsprobleme zu erkennen. Beispiele für Prozesse, die für Process-Mining geeignet sind, umfassen das Forderungsmanagement und den Auftrags-zu-Bargeld-Prozess.
Die Process-Mining-Funktion kann ein entscheidender Faktor sein, um intelligente Verbesserungen im Alltag auf jeder Ebene voranzutreiben. Sie können Prozesse entdecken und modellieren, für die Sie Daten zur Verfügung haben, was Ihnen eine Röntgenansicht der Vorgänge in Ihrer Organisation bietet. Zudem können Sie Operationen standardisieren, optimieren und verbessern, während Sie über Fortschritte hinsichtlich definierter Schlüsselprozessindikatoren informiert bleiben.
Task-Mining
Die Task-Mining-Funktion in Power Automate eignet sich besonders zur Entdeckung von Aufgaben, die auf dem Desktop stattfinden. Sie ermöglicht es Ihnen, spezifische Desktop-Aufgaben, die Sie während Ihrer Process-Mining-Analyse entdeckt haben, genauer zu betrachten.
Sie können verstehen, wie Ihr Unternehmen seine Prozessaufgaben durch Überwachung aufgezeichneter Benutzeraktionen und Sammeln von Daten aus diesen Aktionen ausführt. Sie gewinnen Einblicke aus diesen Daten, die Ihnen zeigen, wie Prozesse durchgeführt werden, häufige Fehler bei der Aufgabenerfüllung finden und Aufgaben identifizieren, die automatisiert werden können.
Wann Sie die Process-Mining-Funktion nutzen sollten
Hier sind einige Gründe, die Ihnen helfen können, sich für die Nutzung der Process-Mining-Funktion zu entscheiden.
- Sehen Sie die tatsächlichen Schritte, die für den Betriebsprozess Ihrer Organisation erforderlich sind, und eliminieren Sie Rätselraten.
- Sparen Sie Zeit und Geld durch Optimierung von Prozessen.
- Erkennen Sie nicht konforme Prozesse und/oder Aufgaben.
- Entdecken Sie Automatisierungsmöglichkeiten.
- Vergleichen Sie Prozesse.
- Finden Sie Fehler.
- Verstehen Sie, wo und warum Probleme auftreten.
Hier sind einige Gründe, die Ihnen helfen können, sich für die Nutzung der Task-Mining-Funktion zu entscheiden.
- Verstehen Sie, was Mitarbeiter tatsächlich tun, während sie jede Aufgabe auf ihren Desktops ausführen.
- Identifizieren und eliminieren Sie unnötige Aktionen in Prozessaufgaben.
- Identifizieren Sie die häufigsten Aktionen durch Benutzerinteraktionen.
- Stellen Sie Compliance sicher und führen Sie Audits durch.
- Automatisieren Sie Aufgaben, die Prozesse beschleunigen und menschliche Fehler reduzieren würden.

Die Process-Mining-Funktion in Power Automate eignet sich besonders für die Identifizierung von Ineffizienzen in unternehmensweiten Prozessen. Sie ermöglicht es Ihnen, ein tiefgreifendes Verständnis Ihrer Prozesse zu erlangen, indem Sie Ereignisprotokolldateien aus Ihrem Aufzeichnungssystem (den in Ihren Prozessen verwendeten Apps) analysieren. Die Process-Mining-Funktion stellt Ihre Prozesse mit Daten und Kennzahlen dar, um Leistungsprobleme zu erkennen. Beispiele für Prozesse, die für Process-Mining geeignet sind, umfassen das Forderungsmanagement und den Auftrags-zu-Bargeld-Prozess.
Die Process-Mining-Funktion kann ein entscheidender Faktor sein, um intelligente Verbesserungen im Alltag auf jeder Ebene voranzutreiben. Sie können Prozesse entdecken und modellieren, für die Sie Daten zur Verfügung haben, was Ihnen eine Röntgenansicht der Vorgänge in Ihrer Organisation bietet. Zudem können Sie Operationen standardisieren, optimieren und verbessern, während Sie über Fortschritte hinsichtlich definierter Schlüsselprozessindikatoren informiert bleiben.
Task-Mining
Die Task-Mining-Funktion in Power Automate eignet sich besonders zur Entdeckung von Aufgaben, die auf dem Desktop stattfinden. Sie ermöglicht es Ihnen, spezifische Desktop-Aufgaben, die Sie während Ihrer Process-Mining-Analyse entdeckt haben, genauer zu betrachten.
Sie können verstehen, wie Ihr Unternehmen seine Prozessaufgaben durch Überwachung aufgezeichneter Benutzeraktionen und Sammeln von Daten aus diesen Aktionen ausführt. Sie gewinnen Einblicke aus diesen Daten, die Ihnen zeigen, wie Prozesse durchgeführt werden, häufige Fehler bei der Aufgabenerfüllung finden und Aufgaben identifizieren, die automatisiert werden können.
Wann Sie die Process-Mining-Funktion nutzen sollten
Hier sind einige Gründe, die Ihnen helfen können, sich für die Nutzung der Process-Mining-Funktion zu entscheiden.
- Sehen Sie die tatsächlichen Schritte, die für den Betriebsprozess Ihrer Organisation erforderlich sind, und eliminieren Sie Rätselraten.
- Sparen Sie Zeit und Geld durch Optimierung von Prozessen.
- Erkennen Sie nicht konforme Prozesse und/oder Aufgaben.
- Entdecken Sie Automatisierungsmöglichkeiten.
- Vergleichen Sie Prozesse.
- Finden Sie Fehler.
- Verstehen Sie, wo und warum Probleme auftreten.
Hier sind einige Gründe, die Ihnen helfen können, sich für die Nutzung der Task-Mining-Funktion zu entscheiden.
- Verstehen Sie, was Mitarbeiter tatsächlich tun, während sie jede Aufgabe auf ihren Desktops ausführen.
- Identifizieren und eliminieren Sie unnötige Aktionen in Prozessaufgaben.
- Identifizieren Sie die häufigsten Aktionen durch Benutzerinteraktionen.
- Stellen Sie Compliance sicher und führen Sie Audits durch.
- Automatisieren Sie Aufgaben, die Prozesse beschleunigen und menschliche Fehler reduzieren würden.

Das könnte Sie auch interessieren
Das könnte Sie auch interessieren
Microsoft Planner
Zum Beitrag
Prompt-Engineering
Zum Beitrag